不会做防排烟设计,火灾自动报警不熟练,消防水量不会算。没关系,加入我们!分分钟变身消防百事通!
- 58240成员
- 5204主题
- 24295回复
- 0热度

发表于2021-09-15
272人浏览
2人跟帖
建筑消防设施施工是建筑设备工程的重要组成部分,是建筑物中一项必不可少的建筑安装工程。随着建筑物的高度和广度的不断增加和人们生活水平的不断提高,对消防用水的安全程度、供水的可靠性和建筑物抗御火灾能力等方面提出了更高...
最新回复: 2021-09-17 
发表于2021-09-16
364人浏览
1人跟帖
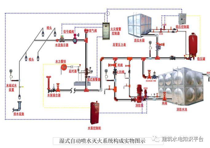
今天我们一起学习自动喷水灭火系统,通常我们也叫喷淋系统。自动喷水灭火系统是一种在发生火灾时能自动打开喷头喷水灭火并同时发出火警信号的一种消防灭火设施。与消火栓系统不同,消火栓灭火系统并不能自动灭火,需要消防人员进...
最新回复: 2021-09-16 
发表于2021-08-26
271人浏览
1人跟帖
正文: 消防水系统,是我们在生活中最容易接触到的一种自动灭火系统,也是保护大多数普通场所的系统,因此无论是施工还是维保都应该格外重视。下面为大家介绍的,就是在这几种系统中最重要的部件:报警阀、消防泵、消火栓、水泵...
最新回复: 2021-08-27 
发表于2021-08-26
517人浏览
1人跟帖
消防自动喷水灭火系统构成 自动喷水灭火系统由洒水喷头、水流报警装置(水流指示器、压力开关)、报警阀组等组件,以 及管道、供水设施组成;为便于正常使用、检修维护,通常还在系统中设置泄水阀(泄水口)、排气 阀(排气口)...
最新回复: 2021-08-26 
发表于2021-08-24
256人浏览
1人跟帖
流量开关就是监测水流量大小的一个电控装置,当水流流速超过设定的一个临界值以后,流量开关启动。将动作信号传送到消防水泵控制柜,在消防水泵控制柜里通过继电器启动消防水泵。∨《消防给水及消火栓系统技术规范》GB50974-201...
最新回复: 2021-08-25 
发表于2010-02-01
1308人浏览
5人跟帖
现有一工程,为人防防空洞改为葡萄酒的博物馆,大部分为走廊,宽度为3.
最新回复: 2021-08-17 
发表于2021-08-16
525人浏览
2人跟帖
消防管道是指用于消防方面,连接消防设备、器材,输送消防灭火用水,气体或者其他介质的管道材料。由于消防管道常处于静止状态,也因此对管道要求较为严格,管道需要耐压力,耐腐蚀,耐高温性能好。消防管道分类球墨给水铸铁管、...
最新回复: 2021-08-16 
发表于2021-08-16
260人浏览
2人跟帖
消火栓(箱)安装消火栓(箱)安装基本要求:1)消火栓栓口离地高度1.1m,栓口朝外。2)单个消火栓不应安装在消防箱门轴侧。3)消防箱箱体安装垂直度允许偏差3mm,安装完毕封闭多余孔洞及孔洞缝隙。4)消火栓箱门易打开,开启角...
最新回复: 2021-08-16 
发表于2020-09-24
177人浏览
2人跟帖
最新回复: 2021-08-13 
发表于2021-08-13
14人浏览
如题。提前感谢各位。
最新回复: 2021-08-13 
发表于2021-08-11
7人浏览
在中国北方的许多城市,水资源的短缺正变得越来越严重。要解决这一问题,实现城市雨水资源化利用是不够的。通过给排水工程合理配置城市水资源,有效处理各类废水。这样不仅避免了洪涝灾害,改善了生态环境,而且具有良好的节...
最新回复: 2021-08-11 
发表于2021-08-10
120人浏览
1人跟帖
一、水泵房(一)查设置要求:1、单独建造的消防水泵房,其耐火等级不应低于二级;2、附设在建筑中的消防水泵房,不应设置在地下三层及以下或室内地面与室外出入口地坪高差大于10米的地下楼层;并应采用耐火极限不低于2h的隔墙和...
最新回复: 2021-08-10 
发表于2021-08-03
78人浏览
1人跟帖
一、消火栓栓口1.同一建筑物内设置的消火栓、消防软管卷盘和轻便水龙应采用统一规格的栓口。2.试验用消火栓栓口处应设置压力表。3.当消火栓设置减压装置时,应检查减压装置符合设计要求,且安装时应有防止砂石等杂物进入栓口的措...
最新回复: 2021-08-05 
发表于2021-08-03
83人浏览
1人跟帖
1、启动装置1.1 根据《气体灭火系统设计规范》(GB50370-2005)的相关设计条文中我们知道,对于气体灭火系统的控制,主要是对防护区相关辅助设施的控制,而对于气体灭火系统(或装置)的启动控制,没有明确规定。气体灭火有两个...
最新回复: 2021-08-05 
发表于2021-08-03
117人浏览
1人跟帖
1.室外消防给水管道布置要求(1)室外消防给水采用两路消防供水时应采用环状管网,但当采用一路消防供水时可采用枝状管网(2)向环状管网输水的进水管不应少于两条,每条能通过全部流量(3)环状管道应采用阀门分成若干独立段,...
最新回复: 2021-08-05 
发表于2021-08-05
66人浏览
1人跟帖
消防水泵:1、消防水泵宜根据可靠性、安装场所、消防水源、消防给水设计流量和扬程等综合因素确定水泵的型式,水泵驱动器宜采用电动机或柴油机直接传动,消防水泵不应采用双电动机或基于柴油机等组成的双动力驱动水泵。2、消防水...
最新回复: 2021-08-05 
发表于2021-08-05
103人浏览
1人跟帖
一、消火栓栓口1.同一建筑物内设置的消火栓、消防软管卷盘和轻便水龙应采用统一规格的栓口。2.试验用消火栓栓口处应设置压力表。3.当消火栓设置减压装置时,应检查减压装置符合设计要求,且安装时应有防止砂石等杂物进入栓口的措...
最新回复: 2021-08-05 
发表于2021-08-05
46人浏览
1.Q:湿式自动喷水灭火系统新增高位水箱流量开关控制,流量开关控制缺乏相关技术要求,比如是按多少流量来控制,还是说按流量根据出水管管径反算的流速来控制?查阅相关资料显示水流指示器容易导致系统误动作,而流量开关与水流...
最新回复: 2021-08-05 
发表于2021-08-03
39人浏览
1、消防给水设计在所有的消防设计中,消防给水的设计是最为关键的,它是消防工作中最为核心的一部分,直接关系到消防工作的成败。一般来说在消防给水设计中需要考虑到消防水池的设计、消防栓的安装设计、消防水箱储水量的设计、...
最新回复: 2021-08-03 
发表于2021-06-24
1086人浏览
3人跟帖
Pt.1高位消防水箱消防管道1. 进水管1)管径应满足消防水箱8h充满水,但不应小于DN32,宜设液位阀或浮球阀。2)进水管口的最低点高出溢流边缘的高度应等于进水管管径,但最小不应小于100mm,最大不应大于150mm。2. 出水管1)出水...
最新回复: 2021-07-29 