电气培训讲义_电气工程图片
电气培训讲义无从下手?找不到相关资料参考学习?来这里海量资料任你下!快速晋升电气达人!
  • 91749成员
  • 3449主题
  • 5231回复
  • 0热度
  • 0周热度
  • 0月热度
  • 0总热度

了解更多

检索到3561条内容

0

匿名 发表于2020-06-14  179人浏览  1人跟帖   等级:   来自:电气培训讲义  

内容包括:火灾自动报警控制系统的组成及动作原理、火灾自动报警控制系统图演示、消防中心应急预案、定期消防试验方案、具体操作及试验方法。火灾自动报警及联动控制系统讲解课件火灾自动报警控制原理火灾自动波安静系统组成灭火...

0

匿名 发表于2020-06-14  79人浏览   等级:   来自:电气培训讲义  

本资料为综合布线机架设备安装线缆打线操作综合布线系统基构成测试类型验收测试仪表认证测试标准认证测试模型认证测试参数现场认证测试光纤链路测试测试类型测试仪表的性能要求认证测试标准认证测试模型验证测试仪表长度测量的报...

0

匿名 发表于2020-06-14  103人浏览   等级:   来自:电气培训讲义  

本资料为综合布线之110配线架端接1 知识目标(1)理解GB50312-2007国标中铜缆系统的安装规范;(2)熟悉安装铜缆系统的各型工具;(3)了解4对双绞线电气性能指标。2 技能目标(1)会敷设铜缆系统;(2)会端接信息模块;(3)会...

0

匿名 发表于2020-06-14  163人浏览   等级:   来自:电气培训讲义  

本资料为安全教育培训讲义 44页安全方针:安全第一、预防为主安全的意义:保障生命安全,促进经济建设,创造和谐社会安全伤害种类:触电、高处坠落、物体打击、机械伤害、坍塌违规种类:违章指挥、违章作业、违反劳动纪律触电单...

0

匿名 发表于2020-06-14  229人浏览  1人跟帖   等级:   来自:电气培训讲义  

住宅设计标准包含洋房建筑设计、别墅建筑设计要求,涵盖结构;给排水;电气;暖通空调;土建及装修做法。知名地产丨住宅项目设计要求及标准公共空间及装饰做法暖通绿建要求消防水系统插座基本配置插座设计要求户内设计要求洋房电...

0

匿名 发表于2020-06-13  346人浏览  1人跟帖   等级:   来自:电气培训讲义  

设计内容包括市政工程电气防爆设计、供配电系统、防雷接地工程、火灾探测报警设施、安防监控系统等多个强弱电系统审图要点及相关规范说明。市政工程电气施工图设计审查要点(19年版)电气防爆设计防雷接地系统供配电系统火灾探测...

0

匿名 发表于2020-06-13  256人浏览  1人跟帖   等级:   来自:电气培训讲义  

资料为标准商业及知名地产影城项目的建筑、结构、给排水、电气、智能化、暖通等专业设计标准。[知名房企]大商业及影院内部设各专业计标准防雷接地负荷等级供配电系统平面布置要求设备选择及安装线路敷设空调水系统配电箱选型

0

匿名 发表于2020-06-08  312人浏览  1人跟帖   等级:   来自:电气培训讲义  

内容包括:照明设计分析、办票大厅照明设计、配电与控制、照明效果验证、照明设计总结,共5个部分机场航站楼高大公共空间照明设计设计原则光源分析照明方式分析人工照明设计灯具布置方案配电方案

0

匿名 发表于2020-06-07  187人浏览   等级:   来自:电气培训讲义  

本资料为消防专用电话系统-经典示例在以下示例中,采用在多线制消防 电话系统,每个电话分机与总机单 独连接,与消防电话主机之间有独 立的信号回路。 重要场所设置单独的消防专用电话 分机,每个楼层的多个消防电话插 孔可以共...

0

匿名 发表于2020-06-07  214人浏览  1人跟帖   等级:   来自:电气培训讲义  

本资料为火灾自动报警系统-输出模块-输入输出模块-切换模块主要内容如下:输出模块输入输出模块双输入双输出模块切换模块_ 需要说明的是,各类输出模块安装在信号总线上,通常需要电源支持(DC24V)报警联动总线接到第二次控制指令...

0

匿名 发表于2020-06-07  515人浏览  1人跟帖   等级:   来自:电气培训讲义  

本资料为火灾自动报警系统 总线联动控制盘-多线联动控制盘根据规范要求,消防联动控制器应具有对每个受控设备进行手动控制的功能。对于一些需要及时操作的受控设备, 可以通过总线联动控制盘直接控制。 对于一些重要设备(消防水...

0

匿名 发表于2020-06-07  432人浏览  1人跟帖   等级:   来自:电气培训讲义  

本资料为火灾自动报警系统-概述火灾自动报警系统,贯穿整个消防系统的关键流程,包括火灾预警系统、火灾探测 报警及联动控制系统,其中联动控制系统包括了消火栓按钮、火灾警报器、各类输 入输出模块、消防电气控制装置、消防广...

0

匿名 发表于2020-06-07  265人浏览   等级:   来自:电气培训讲义  

本资料为火灾自动报警系统-隔离模块-总线短路隔离器在总线制火灾自动报警系统中,需要安装总线短路隔离器,当某一部位的 总线出现故障(例如短路等),隔离器自动将发生故障的总线部分与整个系统隔离开来(隔离两个总线隔离器之间的...

0

匿名 发表于2020-06-07  202人浏览   等级:   来自:电气培训讲义  

本资料为消防专用电话系统-概述、经典示例消防电话是消防通信的专用设备,火灾 发生时,可以提供方便快捷的通信手段。 通过专用的消防电话系统,重要场所可 以通过消防专用电话分机(简称消防电 话分机)和消防控制室进行通话,其...

0

匿名 发表于2020-06-07  262人浏览   等级:   来自:电气培训讲义  

本资料为消防应急广播系统-经典示例在以下示例中:应急广播音源设备和广播功率放大器,是一体化的消 防广播主机,和火灾报警控制器(联动型)组合安装在琴台机柜内, 火灾发生时,火灾报警控制器发出联动控制信号,启动消防应急广播...

0

匿名 发表于2020-06-07  286人浏览   等级:   来自:电气培训讲义  

本资料为消防应急广播-概述、经典示例前面,我们已讲解消防应急广播系统。 消防应急广播系统的形式很多,需要结 |合实际情况,采取不同的应用方式。 示例讲解如下: 在以下示例中:应急广播音源设备和广播功率放大器,是一体化的消...

0

匿名 发表于2020-06-07  233人浏览   等级:   来自:电气培训讲义  

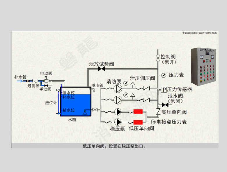
本资料为细水雾泵组 水箱 控制柜原理及控制流程细水雾泵组主要包括细水雾控制柜、水箱、消防主泵、稳压泵、泄压调压阀、低 压单向阀、高压单向阀、电接点压力表、压力传感器、泄放试验阀等。以上部件一 般成套设置,放置在专用的...

0

匿名 发表于2020-06-07  174人浏览   等级:   来自:电气培训讲义  

本资料为声光警报器和消防应急广播-动作区域的划分原则根据规范要求: 在火灾自动报警系统 中,在确认火灾后, 应启动建筑内的所有 火灾声光警报器; 在设置有消防应急广 播系统的场所,应同 时向全楼进行消防应 急广播。 这里,涉...

0

匿名 发表于2020-06-07  364人浏览   等级:   来自:电气培训讲义  

本资料为热屏障-感烟火灾探测影响及对策热屏障产生的原因 随着烟雾上升,温度不断下降,浮力也会 逐渐降低。如果屋顶因为太阳或其他热源导 致顶层空气加热,就会在顶层形成一一个较高 温度的热空气层(热屏障) ,这个空气层的 密...

0

匿名 发表于2020-06-07  421人浏览   等级:   来自:电气培训讲义  

本资料为气体灭火控制联动报警系统气体灭火控制器联动控制气体灭火设备,联动控制风机风阀、防火阀、通风空调、 自动门门窗等设备,并接收反馈信号。对于二氧化碳灭火系统,还可以接收失重报警 信号,发出失重报警。 气体灭火系...